The Team Utilization Suite utilizes ConnectWise Manage time entries to calculate team metrics like utilization, realization, and billable utilization. The app uses ConnectWise hours to monitor individual and team performance and provide insights into how much time is spent on various tasks, highlighting areas where efficiency can be improved.
The different dashboards included in this suite help Business Owners and Service Managers reach their target utilization and answer questions such as:
- Are your team members recording their time entries correctly?
- Is your team working on too many internal or non-billable tickets?
- Is your team's workload managed effectively?
1. List of Dashboards and Descriptions
| Dashboard Name | Description |
| Team Utilization - Summary |
This dashboard shows key team metrics and highlights the Utilization, Realization, and Billable Utilization for a selected date range. It also has column charts showing the monthly trend for these metrics over the last 12 months. |
| Team Utilization - Comparison |
This dashboard is a table that shows a breakdown of KPIs on a per-member level to allow managers to review the performance of specific teams or individuals. It also has graphs that show the top members or teams based on utilized and realized hours. |
| Team Utilization - Compare Periods |
This dashboard has two similar tables showing the breakdown of KPIs on a per-member level to allow the comparison of an individual's utilization with other members or across different periods. |
| Team Utilization - Compare Teams | This dashboard has two similar tables showing the breakdown of team KPIs to compare a team's utilization across different periods or against other teams. |
| Team Utilization - Work Category | This dashboard shows recorded hours for each Work Category and Department on a per-team or member level. |
| Team Utilization - Non-Billable Time | This dashboard gives a complete breakdown of time entries tagged as Do Not Bill or No Charge on a per-team and member level. It also shows the proportion of non-billable time recorded against customer and internal teams. |
| Team Utilization - Daily Time Span | This dashboard compares the computed Total Daily Span (hours spent by a member) with Total Labor Hours (hours logged for work by a member). |
| Team Utilization - Daily Chart | This dashboard shows the daily average and trend for the KPIs Utilization, Realization, Billable Utilization, Do Not Bill, and No Charge. |
| Team Utilization - Weekly Chart | This dashboard shows the weekly average and trend for the KPIs Utilization, Realization, Billable Utilization, Do Not Bill, and No Charge. |
| Team Utilization - Non-Business Hours | This dashboard gives a breakdown of Time Entries under Non-Business Hours on a per-member and date entry level. |
| (SETTINGS) ConnectWise PSA Team Utilization Settings |
This contains settings for dashboards under the Team Utilization Suites for ConnectWise Manage Integration. For Team Utilization, users can select the companies that should be tagged as internal and assign teams to members. |
2. Terms and Calculations
| Term | Definition/Calculation |
| Available Hours |
Daily capacity recorded per member multiplied by the number of weekdays for the selected date range Members' daily capacity as set in the ConnectWise PSA Team Utilization Settings |
| Staff Available Hours | Available Hours excluding the total hours worked on time entries with PTO work types as set in the ConnectWise PSA Team Utilization Settings |
| Staff Billable Days | Staff Available Hours divided by 8 hours. This is used to compute for utilized/day, realized/day, and billable utilized/day. |
| Utilized Hours | Actual hours worked excluding time entries with PTO work types as set in the ConnectWise PSA Team Utilization Settings |
| Utilization % | Utilized Hours / Staff Available Hours |
| Realized Hours | Utilized Hours excluding time entries against internal companies |
| Realization % | Realized / Staff Available Hours |
| Billable Utilized Hours | Realized Hours that are billable |
| Billable Utilization % | Billable hours / Staff Available Hours |
| PTO | Hours worked from time entries with PTO work types as set in the ConnectWise PSA Team Utilization Settings |
| Invoiceable | Time entries that are billable but not against an agreement |
| No Charge | Utilized hours with a 'No Charge' billable option |
| Do Not Bill | Utilized hours with a 'Do Not Bill' billable option |
| Business Hours | Total hours worked during business hours (Monday through Friday, 8:00 AM to 5:00 PM). |
| Non-Business Hours | Total hours worked outside business hours (Monday through Friday, 8:00 AM to 5:00 PM). |
| Daily Span | The duration from the earliest start time to the latest end time of all time entries within the day for each member |
| Labor Hours | Total actual hours worked from time entries |
3. Team Utilization - Summary Dashboard
The Summary dashboard shows key team metrics and highlights the Utilization, Realization, and Billable Utilization for a selected date range. It also has column charts showing the monthly trend for these metrics over the last 12 months.
The dashboard slicers are Department, Team, Member, and Date Range.
4. Team Utilization - Comparison Dashboard
This dashboard is a table that shows a breakdown of KPIs on a per-member level to allow managers to review the performance of specific teams or individuals. It also has graphs that show the top members or teams based on utilized and realized hours.
The dashboard slicers are Department, Team, Member, and Date Range.
5. Team Utilization - Compare Periods Dashboard
This dashboard has two similar tables showing the breakdown of KPIs on a per-member level to allow the comparison of an individual's utilization with other members or across different periods.
The dashboard slicers are Business Unit, Team, Technician, and Date Range.
6. Team Utilization - Compare Teams Dashboard
This dashboard has two similar tables showing the breakdown of team KPIs allowing users to compare a team's utilization across different periods or against other teams.
The dashboard slicers are Business Unit, Team, Member, and Date Range.
7. Team Utilization - Work Category Dashboard
This dashboard shows recorded hours for each Work Category and Business Unit on a per-team or member level.
The dashboard slicers are Business Group, Team, Member, and Date Range.
8. Team Utilization - Non-Billable Time Dashboard
This dashboard gives a complete breakdown of time entries tagged as Do Not Bill or No Charge on a per-team and member level. It also shows the proportion of non-billable time recorded against customer and internal teams.
The dashboard slicers are Business Group, Team, Member, and Date Range.
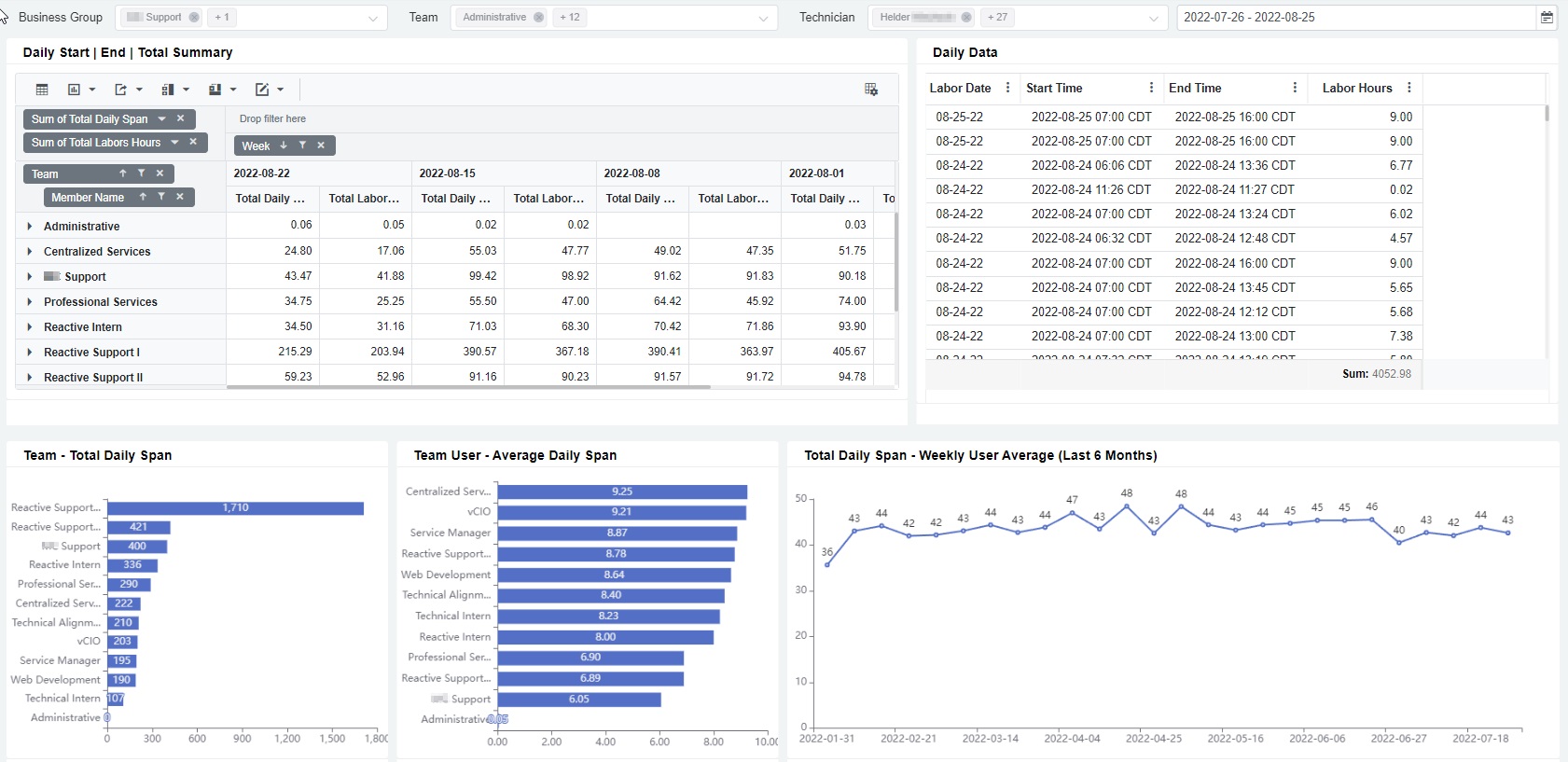
9. Team Utilization - Daily Time Span Dashboard
This dashboard compares the computed Total Daily Span (hours spent by a member) with Total Labor Hours (hours logged for work by a member).
The dashboard slicers are Team, Member, and Date Range.
10. Team Utilization - Daily Chart Dashboard
This dashboard shows the daily average and trend for the KPIs Utilization, Realization, Billable Utilization, Do Not Bill, and No Charge.
The dashboard slicers are Business Unit, Team, Member, and Date Range.
11. Team Utilization - Weekly Chart Dashboard
This dashboard shows the weekly average and trend for the KPIs Utilization, Realization, Billable Utilization, Do Not Bill, and No Charge.
The dashboard slicers are Business Unit, Team, Member, and Date Range.
12. Team Utilization - Non-Business Hours Dashboard
This dashboard shows a breakdown of Time Entries under Non-Business Hours on a per-member and date entry level.
The dashboard slicers are the Business Unit, Team, Member, and Date Range.
13. ConnectWise PSA Team Utilization Settings
You can modify and customize the data shown in the Team Utilization Suite dashboards from the Settings section. Open the Team Utilization Suite app, go to Settings > ConnectWise PSA Team Utilization Settings, and modify the following:
- Internal Company - This setting allows users to select companies to be tagged as internal. The hours worked for these companies will not be included in the computation of Realized Hours.
- PTO Work Types - Select the appropriate work types for tagging as PTO.
- Members - You can include all or select Members or Member Roles in the data.
- Daily Capacity Source - You can use the daily capacity data from ConnectWise PSA or manually enter the daily capacity for each member.
- Teams and Members - Add teams and assign members to each.