The Client Portal Dashboard gives users a real-time view of a client's ticket status, response, and resolution. The drill-down and slicers feature customizes the data on each widget and allows the results to be filtered per client.
What does the Client Portal Dashboard look like?
Below are screen captures of sample Client Portal Dashboard templates for ConnectWise and Autotask.
Client Portal Dashboards for ConnectWise
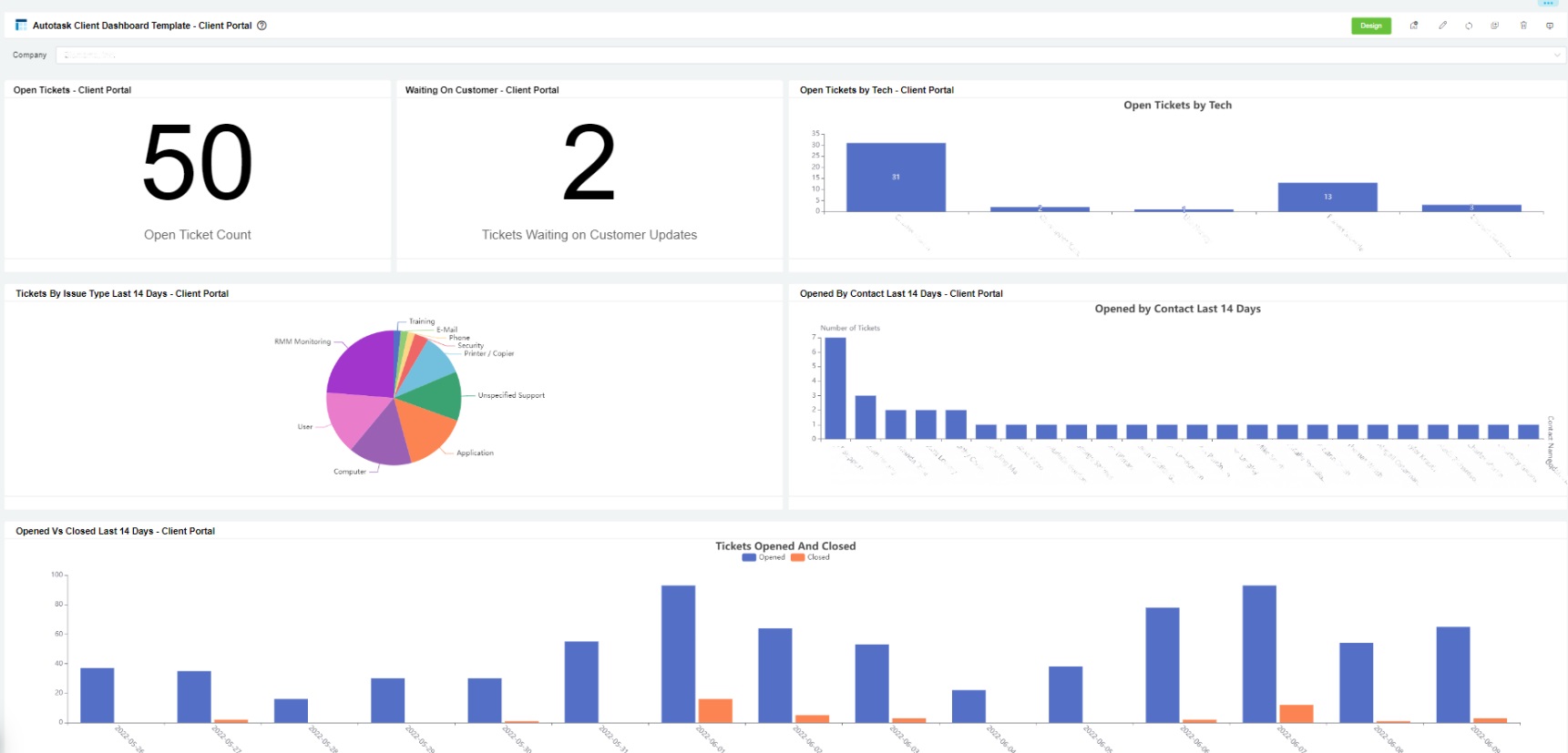
Client Portal Dashboards for Autotask
Descriptions of Widgets and Features
| Widget Type | Widget Name | Description | PSA Availability |
|---|---|---|---|
| Slicer | Company filter | This slicer uses email addresses to detect the client MSPs who are currently logged in. It displays only the data of the company set in the client portal management. MSP admin users can view all the companies on the list. |
|
| Card Number | Open Client | This card number shows the count of client open tickets. |
|
| Waiting on Customer - Client | This card number shows the count of tickets waiting on a client's response. |
|
|
| Average to Respond |
This card number shows the average time taken to respond to tickets updated in the last 14 days and is measured in minutes. The ticket status should be Open. |
|
|
| Average to Resolution |
This card number shows the average time to resolution for tickets updated in the last 14 days. This is measured per client, and ticket status should be Open. |
|
|
| Pie Chart | Opened Last 14 Days By Type | This chart shows the type and count of tickets opened in the last 14 days. |
|
| Column Chart | Tickets Open by Tech - Client | This chart shows open tickets (non-resolved tickets) by the technician per client. |
|
| Tickets Opened by Contact Last 14 days - Client | This chart shows the count of tickets opened by contacts in the last 14 days. |
|
|
| Tickets Opened vs Closed Last 14 Days - Client | This chart shows the count of tickets opened per day and the count of tickets completed at the end of the day for the last 14 days. |
|
How to Access the Client Portal Dashboard Template
- Log in to the MSPBots app and navigate to Dashboards.
- On the Dashboards tab, click Template Dashboards.
New Template: ConnectWise Manage Client Dashboard - Client Portal
New Template: ConnecWise Manage Audit Report - Client Portal
How to Show Results per Company
On the Client Portal Dashboard view, click on the Company dropdown slicer.
What other actions are available from the Client Portal Dashboard?
- Display a single dashboard. Click the Presentation icon and select Single Dashboard.
- Display a rotating dashboard
- Stream your dashboard
How to use the Client Portal for your clients