MSPBots WIKI : Simplesat Dashboards Package
The Simplesat Dashboards Package captures customer satisfaction (CSAT) and net promoter score (NPS) data from the Simplesat tool and provides a complete overview of a company's performance. It shows overall CSAT and NPS scores broken down per company, per customer, and more. Users can click on any widget to drill down on specific metrics, making it easier to identify opportunities and resolve issues.
Read this article for an overview of the Simplesat Dashboard Package and the following topics:
Simplesat Dashboards Sample View
Dashboard Information
Dashboard Name | Description |
|---|---|
| Simplesat CSAT | A dashboard showing the overall CSAT score and its breakdown per team member, per company, per sentiment, and over time. |
| Simplesat NPS | A dashboard showing the overall NPS score and its breakdown per team member, per company, per sentiment, and over time. |
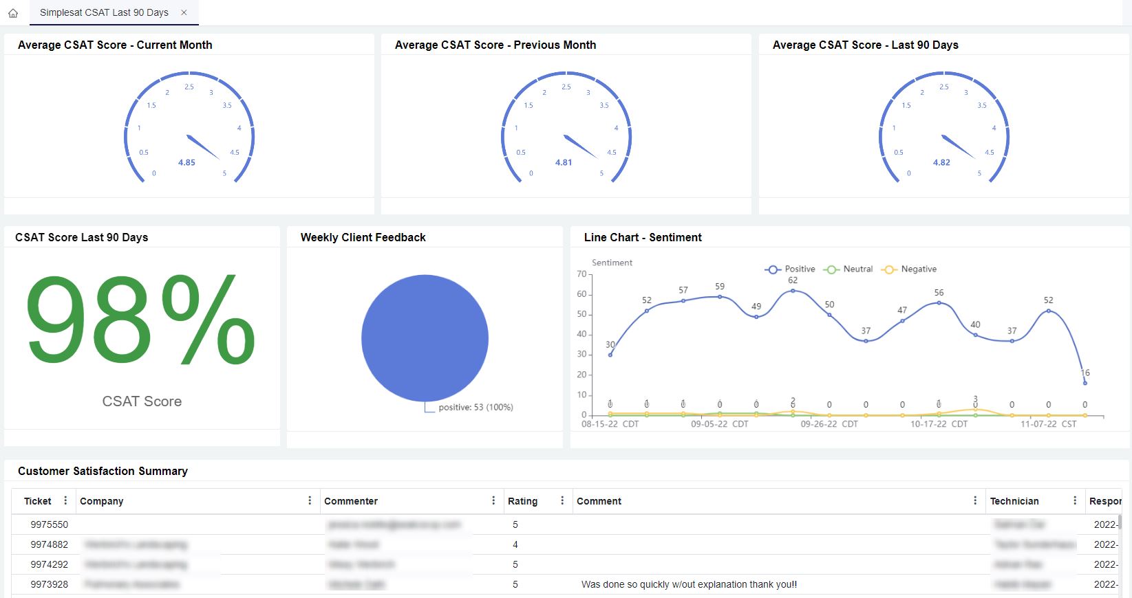
| Simplesat CSAT Last 90 Days | A dashboard showing CSAT metrics for different time ranges: current week, current month, previous month, and last 90 days. |
Widgets Information
| Widget Name | Type | Description | Link Dashboard |
|---|---|---|---|
| CSAT Score - Current Month | Card Number | A card number displaying the CSAT score in % | Simplesat CSAT |
| Positive Ratings - Past 12 Months | Card Number | A card number displaying the total number of positive ratings | |
| Neutral Ratings - Past 12 Months | Card Number | A card number displaying the total number of neutral ratings | |
| Negative Ratings - Past 12 Months | Card Number | A card number displaying the total number of negative ratings | |
| Sentiment Breakdown - Past 12 Months | Pie Chart | A pie chart showing % of positive, neutral, and negative ratings | |
| Ratings Over Time (Weekly) - Past 12 Months | Column Chart | A bar chart showing levels of each sentiment across previous weeks | |
| CSAT by Team Member | Grid | A table showing CSAT scores per team member in ascending order | |
| CSAT by Company | Grid | A table showing CSAT scores per company in ascending order | |
| Feedback Stream - Full | Grid | A table showing complete information on each feedback received | |
| Overall Net Promoter Score | Card Number | A card number displaying the NPS score | Simplesat NPS |
| Positive Ratings - Past 12 Months | Card Number | A card number displaying the total number of positive ratings | |
| Neutral Ratings - Past 12 Months | Card Number | A card number displaying the total number of neutral ratings | |
| Negative Ratings - Past 12 Months | Card Number | A card number displaying the total number of negative ratings | |
| Sentiment Breakdown - Past 12 Months | Pie Chart | A pie chart showing % of positive, neutral, and negative ratings | |
| Ratings Over Time (Weekly) - Past 12 Months | Column Chart | A bar chart showing levels of each sentiment across previous weeks | |
| NPS by Company | Grid | A table showing NPS scores per company in ascending order | |
| NPS by Customer | Grid | A table showing NPS scores per customer in ascending order | |
| Feedback Stream - Full | Grid | A table showing complete information on each feedback received | |
| Average CSAT Score - Current Month | Progress Tracker | A progress tracker displaying the average CSAT score in the current month | Simplesat CSAT Last 90 Days |
| Average CSAT Score - Previous Month | Progress Tracker | A progress tracker displaying the average CSAT score from the previous month | |
| Average CSAT Score - Last 90 Days | Progress Tracker | A progress tracker displaying the average CSAT score for the previous month | |
| CSAT Score Last 90 Days | Card Number | A progress tracker displaying the average CSAT score for the previous month | |
| Line Chart - Sentiment | Line Chart | A progress tracker displaying the average CSAT score for the last 90 days | |
| Customer Satisfaction Summary | Grid | A table showing complete information on each rating from customers | |
| Weekly Client Feedback | Pie Chart | A pie chart showing % of positive and negative feedback for the week |
Purchasing the Simplesat BI Package
- Log in to MSPbots and go to MarketPlace.
- On the Marketplace tab, click the BI Packages tab.
- Locate the Simplesat BI package package and click it. This action will take you to the Purchase window.
- Read the inclusions in the package and click Purchase when ready.
- Next, select the type of purchase plan. Then, click the Purchase button.
- Input your Credit Card details and click Save.
- Proceed to complete your order.
Accessing the Simplesat BI Packages
The steps below are done after purchasing the Simplesat BI Package.
- Log in to MSPbots and go to the Apps page.
- Locate the Simplesat BI Package then click it to open.
- On the Dashboards tab, select the dashboard, widget, dataset, or bot that you want to view.