The AI Sentiment Analysis App enables you to proactively manage client relationships by identifying and alerting sentiments in client replies, providing actionable suggestions, and tracking sentiment trends over time.
Prerequisites
You must have the following before you can fully utilize the features of the AI Sentiment Analysis app:
- AI Admin, AI User role (Check the role details and read How to Assign AI Roles for instructions on role assignment.)
- Azure AI or OpenAI account set up
* Users with admin roles (including the Admin only role) can access and view the welcome page of the AI Sentiment Analysis app. Normal users do not have permission to access the app.
Accessing the AI Sentiment Analysis App
The AI Sentiment Analysis app is available to Autotask and ConnectWise users. To launch it, navigate to Apps in the MSPbots app and select the AI Sentiment Analysis version for your PSA.
Key Features and Benefits
- Near Real-time Sentiment Analysis: Take immediate action on emerging issues that cause negative client sentiment.
- Automated Efficiency: Analyze ticket sentiment at scale, allowing your team to focus on resolution.
- PSA Write-Back (Optional): Automatically update your PSA with sentiment data for easy tracking and reporting.
- Microsoft Teams Alerts (Optional): Get instant notifications for critical negative sentiment events.
How the AI Sentiment Analysis app works
MSPbots uses advanced AI to securely analyze ticket notes and identify the client sentiment expressed in them.
You will immediately receive:
-
Sentiment Results: Clear positive, negative, and neutral sentiment indicators for each ticket note.
Positive sentiment is assigned when a client response expresses explicit appreciation or satisfaction.
Negative sentiment is assigned when client responses highlight ongoing unresolved issues, convey frustration or dissatisfaction with the service, or indicate a need for immediate help
Neutral sentiment is given to client responses that include standard help requests, information provided, or conversations that have been concluded.
- AI-Suggested Action: AI-driven insights that help you effectively understand and meet client needs.
- Sentiment Description: A summary of the overall tone of client sentiment.
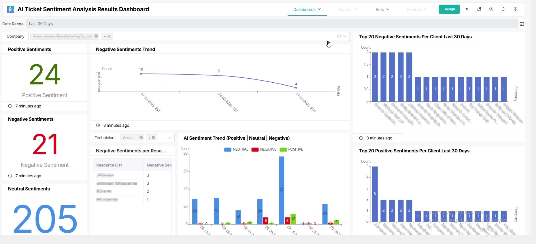
AI Sentiment Analysis Results Dashboard: Powerful Analytics and Proactive Management
The AI Ticket Sentiment Analysis Results Dashboard provides a comprehensive overview of client sentiment trends, which helps:
- Identify recurring issues - Spot patterns in negative feedback to address root causes.
- Track sentiment over time - Monitor the trend of client sentiments to measure the impact of your service improvements.
- Spot top positive and negative sentiments - Understand the reasons driving client satisfaction and dissatisfaction.
- Analyze sentiment for each resource - Identify technicians who excel at improving customer sentiment and those who need improvement.
- Analyze sentiment trends for each client: Track the trend for each client's sentiment over time and proactively manage client relationships.
The dashboard's widgets provide a comprehensive view of the following:
-
Positive sentiments - Displays the total number of positive sentiments detected from client notes or interactions for the current day
Default widget range: Today -
Negative sentiments - Displays the total number of negative sentiments detected from client notes or interactions for the current day
Default Range: Current Day -
Neutral Sentiments - Displays the total number of neutral sentiments detected from client notes or interactions for the current day
Default Range: Current Day
- Top 20 Positive Sentiments Per Client Last 30 Days
- Top 20 Negative Sentiments Per Client Last 30 Days
-
Negative Sentiments per Resource - Displays the distribution of negative sentiments for each resource. This widget provides insight into how frequently negative interactions are associated with each resource, helping track performance and identify areas for improvement in client communication.
Range: Last 30 Days - Negative Sentiments Trend - A line widget that shows the count of negative sentiments over a specific time.
- AI Sentiment Trend (Positive | Neutral | Negative) - This widget compares the trend for positive, neutral, and negative sentiments during specific periods.
- AI Sentiment Analysis For ConnectWise Notes Result Output - Gives the analysis of the results, including the Category, Description, and Sender of the feedback. This widget also provides a Confidence rating and the corresponding recommended action.
- AI Sentiment Analysis For ConnectWise Notes Result Input - Lists the ticket notes and information like the corresponding Ticket ID, Create details, Contact details, and Board Name.
Sentiment Analysis Bots
The AI Sentiment Analysis App includes bots that trigger sentiment analysis, send alerts, and perform write-back actions. Below are the available bots:
| Name | When to use | Available to |
|
|
This bot triggers the sentiment analysis on ticket notes.
To start using this bot, you can read Activating and Editing the Sentiment Analysis Bot.
|
Autotask, ConnectWise * If your AI integration is OpenAI, see Required settings if your AI integration is OpenAI to set up. |
|
Sentiment Analysis |
This bot triggers and updates the sentiment analysis as results become available.
Note: Activating this bot requires configuring and registering webhooks.
|
Autotask |
|
|
This bot sends an alert to MS Teams each time a negative sentiment is identified from the ticket notes.
To start using this bot, you can read Activating and Editing the Sentiment Alert Bot. |
Autotask, ConnectWise |
|
Sentiment REST API |
This bot sends a notification to back your PSA each time a negative sentiment is identified from the ticket notes.
To start using this bot, you can read Sentiment REST API Write-Back Bot: Setup and Activation. |
Autotask, ConnectWise |
Analysis Output and Feedback Collection Feature
The AI Sentiment Analysis for ConnectWise Notes Result Output provides an aggregated view of the sentiment analysis results.
You can provide feedback on the accuracy of the analysis results with a thumbs-up or a thumbs-down and additional notes for improvement. You can read How to Give Feedback on the AI Sentiment Insights on Client Notes Results for information on providing feedback.
Understanding AI-generated results
The Sentiment Analysis App uses advanced large language models Azure OpenAI or OpenAI to analyze client responses. Please note that the results are AI-generated and may sometimes be inaccurate. Reviewing the insights carefully before taking action based on them is important.
Additionally, sentiment interpretation is subjective and varies between individuals. The app’s analysis guidelines are designed to be generic, aligning with typical MSP operational requirements, and cannot be customized to suit the exact needs of one's business.
Watch: How to start using the AI Sentiment Analysis app
Cost and Data Handling FAQs
Sentiment analysis of your ticket notes typically costs around $2 per 10,000 ticket notes in Azure OpenAI or OpenAI, using the GPT-4o-mini-0718 Global model.
To avoid unexpected charges, we recommend setting a monthly cost limit (e.g. $50) on your Azure OpenAI or OpenAI account.
See the Microsoft page for the Azure OpenAI Service pricing options.
Required settings
If your PSA is Autotask, follow the steps below:
- Go to Apps > AI Sentiment Analysis For Autotask Notes.
- Set the AI Flow New bot block in the Sentiment Analysis Bot for Autotask Client Notes V1 bot.
- Click Bots > Sentiment Analysis Bot for Autotask Client Notes V1.
- Click Design.
- Set the AI Flow New bot block.
- If you are using the Azure AI app, set the block to AI Sentiment Analysis for Autotask V1 - Mspbots - 1.5.0 and click Finish.
- If you are using the OpenAI app, set the block to AI Sentiment Analysis for Autotask By OpenAi - Mspbots - 1.5.0 and click Finish.
- If you are using the Azure AI app, set the block to AI Sentiment Analysis for Autotask V1 - Mspbots - 1.5.0 and click Finish.
- Click Save.
- Click Bots > Sentiment Analysis Bot for Autotask Client Notes V1.
- Set the AI Flow New bot block in the Sentiment Analysis Bot Real-Time V1 bot.
- Click Bots > Sentiment Analysis Bot Real-Time V1.
- Click Design.
- Set the AI Flow New bot block.
- If you are using the Azure AI app, set the block to AI Sentiment Analysis for Autotask V1 - Mspbots - 1.5.0 and click Finish.
- If you are using the OpenAI app, set the block to AI Sentiment Analysis for Autotask By OpenAi - Mspbots - 1.5.0 and click Finish.
- If you are using the Azure AI app, set the block to AI Sentiment Analysis for Autotask V1 - Mspbots - 1.5.0 and click Finish.
- Click Save.
- Click Bots > Sentiment Analysis Bot Real-Time V1.
-
Set up the required fields for your Azure AI or OpenAI app.
- Click Options.
- Fill in the following fields using the values from your Azure AI or OpenAI app.
- If you are using the Azure AI app,
- End Point - For example, https://companyx.openai.azure.com.
- Api Key - Enter your ChatGPT API Key.
-
Deployment Name - For example, gpt-4o-mini.
If you're using the Azure AI app, refer to 2. Secure the required information for integration to get the values for these three fields.
- If you are using the OpenAI app, fill in your ChatGPT API Key in the API Key field.
- If you are using the Azure AI app,
- Click Save.
- Click Options.
If your PSA is ConnectWise, follow the steps below:
- Go to Apps > AI Sentiment Analysis For ConnectWise Notes.
- Set the AI Flow New bot block in the Sentiment Analysis Bot V1 bot.
- Click Bots > Sentiment Analysis Bot V1.
- Click Design.
- Set the AI Flow New bot block.
- If you are using the Azure AI app, set the block to AI Sentiment Analysis for ConnectWise V1 - Mspbots - 1.5.0 and click Finish.
- If you are using the OpenAI app, set the block to AI Sentiment Analysis for ConnectWise By OpenAi - Mspbots - 1.5.0 and click Finish.
- If you are using the Azure AI app, set the block to AI Sentiment Analysis for ConnectWise V1 - Mspbots - 1.5.0 and click Finish.
- Click Save.
- Click Bots > Sentiment Analysis Bot V1.
-
Set up the required fields for your Azure AI or OpenAI app.
- Click Options.
- Fill in the following fields using the values from your Azure or OpenAI app.
- If you are using the Azure AI app,
- End Point - For example, https://companyx.openai.azure.com.
- Api Key - Enter your ChatGPT API Key.
-
Deployment Name - For example, gpt-4o-mini.
If you're using the Azure AI app, refer to 2. Secure the required information for integration to get the values for these three fields.
- If you are using the OpenAI app, fill in your ChatGPT API Key in the API Key field.
- If you are using the Azure AI app,
- Click Save.
- Click Options.